Future Of Mobile Forensics

Complete end-to-end solution for mobile device forensics, from extraction to analysis and reporting.

See Secfore in Action

Explore our powerful forensic analysis capabilities

Extractor Device Connected Screenshot

Device Connected

Start your extraction process by connecting the device. Simple plug & play interface for instant recognition.

Extractor Extraction Selection Screenshot

Extraction Selection

Choose from multiple extraction modes based on your needs, from logical to targeted app data extraction.

Extractor App View Screenshot

App View

Get a simple summary of extracted app data, perfect for quick overviews and non-technical users.

Extractor Log View Screenshot

Log View

Access detailed technical logs and audit trails for forensic experts and advanced investigations.

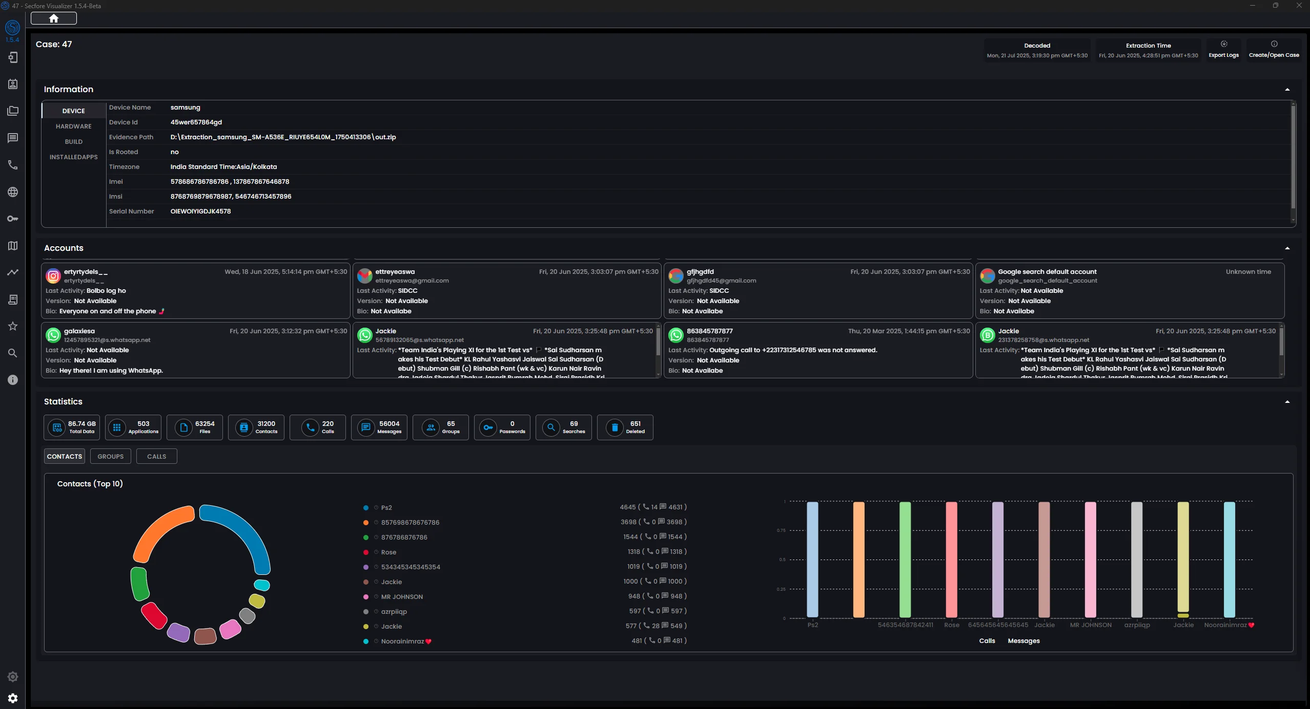
Visualizer Dashboard Screenshot

Dashboard Overview

Comprehensive overview of all evidence at a glance with detailed device information and visual analytics.

Visualizer People View Screenshot

People Intelligence

Analyze communications and relationships with advanced people-centric intelligence tools.

Visualizer Timeline Screenshot

Timeline Analysis

Visualize chronological events and digital footprints across all evidence sources.

Visualizer Reporting Screenshot

Professional Reporting

Generate court-ready reports with evidence marking, annotations, and customizable templates.

Complete Forensics Ecosystem

Secfore provides a comprehensive two-component solution for mobile device forensics

📱

Extractor

Easy-to-use software solution for secure data extraction from latest Android and iOS devices. Simply plug and play with comprehensive device support.

Learn More
📊

Visualizer

AI-powered forensic analysis platform with vision-based image analysis, full-text search with OCR, semantic search, chronological timelines, people intelligence, and comprehensive financial analysis. Includes integrated data processing and decoding.

Learn More

Key Capabilities

Industry-leading features designed for professional forensic investigators

🔍

Wide Device Support

  • Latest Android devices and security updates
  • Major manufacturers: Samsung, Google, OnePlus, Xiaomi
  • Multiple chipsets: Qualcomm, MediaTek, Exynos
  • iOS support in Beta
🤖

AI-Powered Analysis

  • Automated image classification and categorization
  • Facial recognition and clustering
  • OCR for text extraction from images
  • Content-based search capabilities
🔒

Forensically Sound

  • Maintains data integrity throughout process
  • Cryptographic hashing (MD5, SHA-1, SHA-256)
  • Chain of custody documentation
  • Legally admissible evidence
📈

Professional Reporting

  • Customizable report templates
  • Evidence marking and annotation
  • Timeline visualization
  • Export in multiple formats

Supported Applications

Extract and analyze data from the most popular apps and services

💬 Messaging

WhatsApp, Telegram, Zalo, Zangi, SMS

📱 Social Media

Facebook, Instagram, Twitter, TikTok

🌐 Browsers

Chrome, Firefox, Brave, Samsung Internet

💳 Financial

Google Pay, PayTM, Banking Apps

Who Uses Secfore

Trusted by professionals across law enforcement and security sectors

👮 Law Enforcement

Criminal investigations, evidence collection, and case building with court-admissible data.

🏢 Corporate Security

Internal investigations, data breach analysis, and employee misconduct investigations.

⚖️ Legal Proceedings

eDiscovery, litigation support, and forensic analysis for civil and criminal cases.

🔍 Private Investigators

Professional forensic consulting services for private sector clients.

🏛️ Government Agencies

National security, intelligence gathering, and regulatory compliance.

🎓 Research & Training

Forensic training institutes and cybersecurity research organizations.

Ready to Transform Your Forensic Capabilities?

Ready to evaluate Secfore's forensic capabilities? Request your trial.

Request Trial